Organizações de todos os portes precisam de controles de segurança avançados para combater as ameaças cibernéticas atuais. Infelizmente, porém, a maioria das soluções de EDR/XDR capazes de combater essas ameaças e riscos são complexas e caras demais para serem operadas. Além disso, elas exigem várias soluções isoladas para proporcionar uma proteção completa e continuidade de negócios. Com a Acronis você tem uma opção melhor.
O Acronis EDR, desenvolvido para provedores de serviços, permite simplificar a segurança de endpoint — detectando e remediando rapidamente ataques avançados enquanto assegura uma continuidade de negócios inigualável. Elimine o custo e a complexidade de vários produtos isolados e capacite a sua equipe com uma única solução completa de proteção cibernética, simples de gerenciar e de distribuir.
Ao contrário das soluções de cibersegurança puras, a Acronis Cyber Protect Cloud traz todo o poder de sua plataforma com capacidades integradas em todo o principal framework de cibersegurança, como o NIST, para uma continuidade de negócios incomparável.

Você precisa saber o que tem para proteger completamente e investigar. Nossa plataforma inclui ferramentas tanto de inventário quanto de classificação de dados para uma melhor compreensão das superfícies de ataque.

Feche vulnerabilidades de segurança usando nosso feed de inteligência de ameaças, insights forenses e ferramentas integradas nativamente em toda a plataforma Acronis mais ampla, como mapas de proteção de dados, gerenciamento de patches, bloqueando ataques analisados e gerenciamento de políticas.

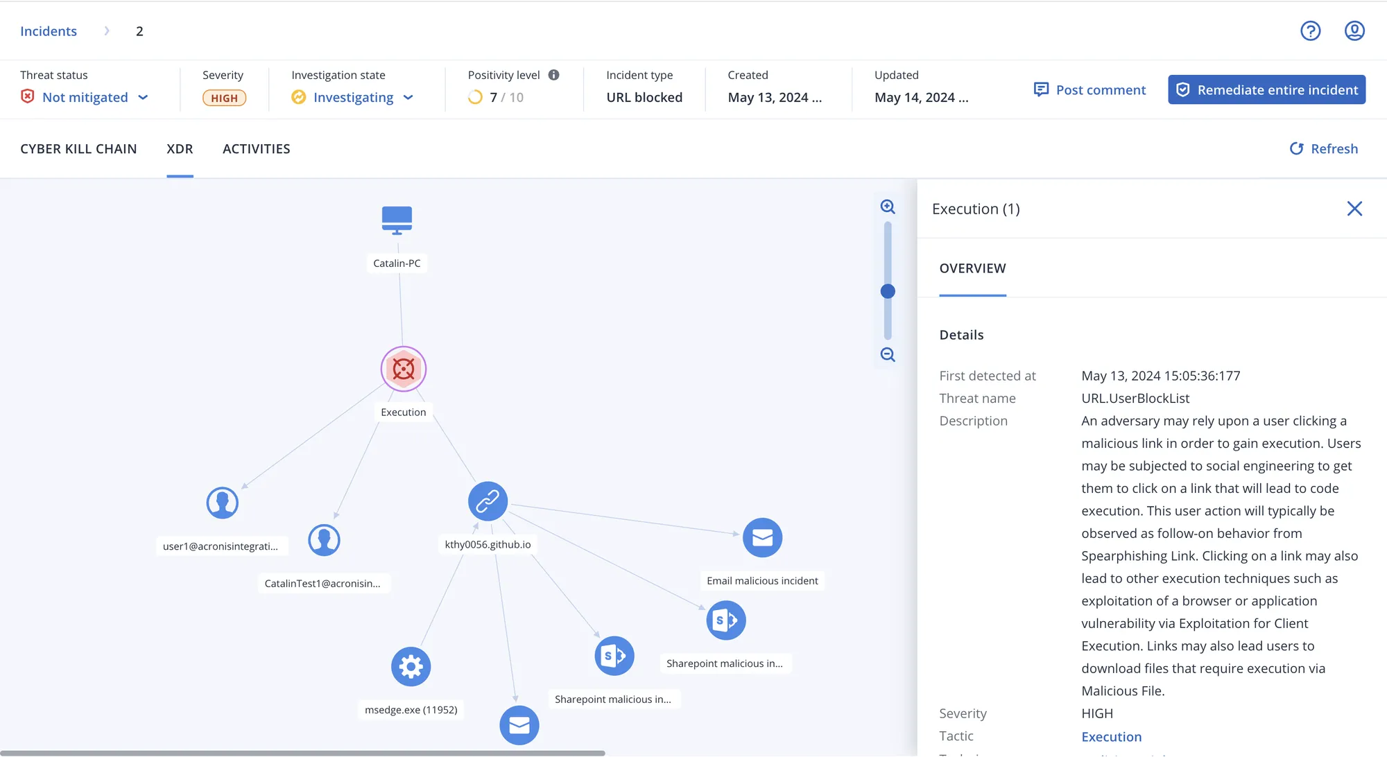
Monitoramento contínuo de eventos de segurança relacionados utilizando mecanismos automatizados baseados em comportamentos e assinaturas, filtragem de URLs, um canal de inteligência sobre ameaças emergentes, correlação de eventos e MITRE ATT&CK®.

Investigue atividades suspeitas e realize auditorias subsequentes utilizando uma conexão segura e remota com workloads ou revisando automaticamente dados forenses salvos em backups. Em seguida, remedeie por meio de isolamento, término de processos, colocação em quarentena e reversões específicas dos ataques.

Assegure que os sistemas, os dados dos endpoints e os negócios do cliente funcionem perfeitamente utilizando nossos produtos e soluções líderes de mercado em backup e recuperação de desastres completamente integrados.

isolando da rede os endpoints, terminando processos maliciosos, compartimentando ameaças e revertendo alterações causadas por ataques.

inclusive reversão específica do ataque, recuperação em nível de arquivo ou de imagem e recuperação de desastres

impedindo a execução das ameaças analisadas e fechando vulnerabilidades abertas

utilizando conexões remotas e backups forenses












Com os ataques cibernéticos se tornando cada vez mais sofisticados, todas as empresas ficaram vulneráveis. Para proteger seus clientes, os MSPs que oferecem serviços de segurança geralmente precisam escolher entre proteção insuficiente e incompleta ou soluções complexas que são caras e demoradas para serem implantadas e mantidas.
Com Acronis XDR, os MSPs obtêm proteção completa e integrada de forma nativa, desenvolvida para rapidamente prevenir, detectar, analisar, responder e proceder à recuperação de incidentes nas superfícies de ataque mais vulneráveis.
A consolidação e a centralização do gerenciamento de serviços é mais fácil e mais acessível do que nunca com a Acronis. Expanda suas capacidades de oferecer proteção holística, defender organizações e oferecer uma resiliência autêntica para clientes e seus dados diante de ameaças cibernéticas modernas.
Use as tecnologias de proteção cibernética da Acronis para detectar e responder a ameaças avançadas em endpoints, inclusive com análise orientada por inteligência artificial e resposta com um clique, e aproveite a precificação modular.
Expanda as tecnologias premiadas de proteção de endpoints da Acronis com visibilidade e resposta (incluindo recuperação integrada) nas superfícies de ataque mais vulneráveis – e-mail, identidade, aplicativos de colaboração do Microsoft 365.